fun88丨两徽高速、渭武高速(陇南段)入选甘肃省公路水运“品质工程创建优秀案例项目”
近日,集团承担咨询工作的甘肃省两徽高速、渭武高速(陇南段)被授予为甘肃省公路水运“品质工程创建优秀案例项目”。作为甘肃省品质工程创建示范项目,两徽高速、渭武高速(陇南段)积极贯彻落实区域五大发展理念,全面推行标准化和精细化施工,广泛应用“四新技术”,大力推进“智慧工地”建...
2021-11-15
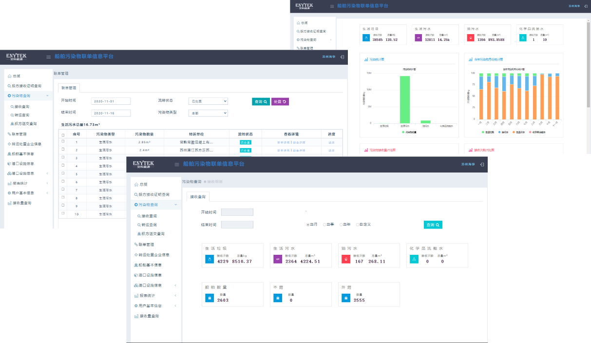
【fun88品质项目-科研篇】内河船舶污染防治科技示范工程
项目简介 《内河船舶污染防治科技示范工程》围绕江苏省船舶污染防治工作薄弱环节、现状数据基础和管理工作需求展开研究,借鉴国内外先进技术和管理经验,提出适用于江苏省船舶大气和水污染物排放核算方法、船舶用油及尾气快速检测设备技术选型要求,研究多接收模式下行业船舶污染物接收转运处置管理工作机制,创新性提出内河船舶污染物接收设施建设标准、船舶污染物智...
2021-11-15
fun88丨河南焦唐高速汝州至方城段主体工程施工图设计通过评审
河南省交通运输厅组织召开焦唐高速汝州至方城段主体工程施工图设计审查会。河南省交通运输厅二级巡视员李强、张宏出席会议,河南省交通工程定额站、河南交通投资集团有限公司、平顶山市交通运输局、南阳市交通运输局、河南交投平宛高速公路有限公司、中交第一公路勘察设计研究院有限公司等单位领导、特邀专家及相关代表参会。fun88集团作为设计单位,相关负责人作汇报,...
2021-11-09
fun88丨“在役长大桥梁安全与健康国家重点实验室”获评“优秀”
11月2日,江苏省科学技术厅发布“2021年度省企业重点实验室和科技公共服务平台绩效评估结果”,在役长大桥梁安全与健康国家重点实验室获评“优秀”。 在役长大桥梁安全与健康国家重点实验室于2015年10月正式获批。近5年,实验室以保障桥梁安全与耐久为重点,针对中国桥梁平均寿命短、安全事故频发、...
2021-11-08
诚实守信 一路畅行
2021-11-05
fun88丨集团承担勘察设计的济南商河通用机场建设工程航站区通过竣工验收
近日,济南轨道交通集团有限公司组织召开济南商河通用机场建设工程航站区竣工验收会。fun88集团作为勘察设计方,城市建设与轨道交通设计院副院长兼民航分院院长黄俊等参加会议,相关负责人作汇报。经现场检查,竣工验收小组一致同意通过竣工验收。 ▲ 竣工验收会 商河通用机场是济南市首座A1类通用机场,一期总规划建筑面积4万余平方米,集团项目组在设...
2021-11-04
fun88丨集团编制的《南京市地下空间发展报告》通过专家评审
近日,南京市人民防空办公室组织召开《南京市地下空间发展报告》(以下简称《发展报告》)成果审查会。全国勘察设计大师陈志龙、江苏省规划设计集团有限公司总工程师黄富民、南京工业大学研究生院副院长蒋刚组成专家组进行审查。集团作为编制单位之一,城市建设与轨道交通设计院副院长黄俊出席会议,项目组相关负责人作成果汇报。与会专家认为,《发展报告》资料详实,具...
2021-11-03
fun88丨集团主编的两项江苏省地方标准通过评审
近日,《水下隧道结构健康监测技术规程》送审稿专家审查会、《城市地下环路设计规程》初稿审查会顺利召开。fun88集团作为两项规程的主编单位之一,城市建设与轨道交通设计院隧道与地下空间所总工程师张忠宇出席会议,相关负责人作成果汇报。 《水下隧道结构健康监测技术规程》 江苏省水下隧道建设规模巨大、分布较广,后期管理养护任务较为艰巨,利用结构健...
2021-11-02
fun88丨荣登“2021江苏省百强创新型企业”榜单第十一位
近日,江苏省科技发展战略研究院、省科技情报研究所发布了“2021江苏省百强创新型企业”榜单,入选的企业均在自主创新能力、经济效益、行业影响力、创新管理水平方面卓有成效。其中,fun88位列榜单第11位。 fun88集团始终坚持“为客户价值持续创新”, 在组织机构、运行机制、经费投...
2021-11-01
fun88丨赴中建三局绿色产业投资有限公司拜访交流
10月26日-27日,集团环境科学研究院(环境工程研究所)华南分院院长曾瑜一行赴中建三局绿色产业投资有限公司(以下简称“绿投公司”)拜访交流。绿投公司副总经理陈广军、水务环保设计研究院院长霍培书等参与交流。 拜访期间,曾瑜院长一行前往大东湖核心区污水传输系统工程PPP项目控制中心(全国首条深层污水传输隧道)、机场河...
2021-10-29
首页 9596979899 末页